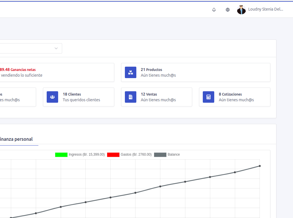
En esa barra cuenta con 2 iconos y el avatar junto a tu nombre. El icono de la campanita sirve para abrir el modal de notificaciones y es rojo cuando hay notificaciones que no han sido abiertas. El icono del globo es para cambiar el idioma de la aplicación.
