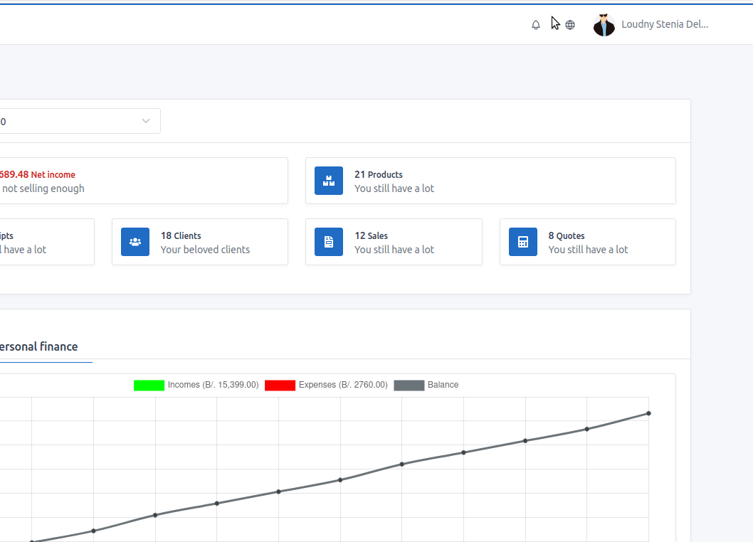
Top navigation


In that bar it has 2 icons and the avatar next to your name. The bell icon is used to open the notifications modal and it is red when there are notifications that have not been opened. The globe icon is for changing the language of the application.

 

Top Navbar